Dashboard
Dashboard & Analytics
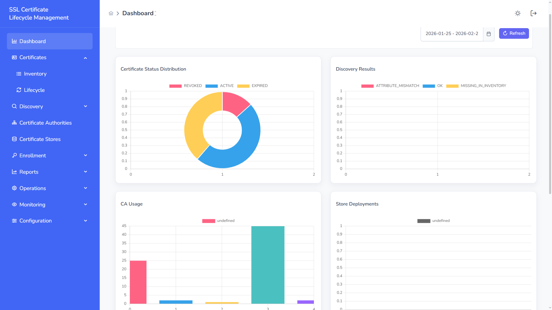
Section titled “Dashboard & Analytics”The Dashboard provides real-time visibility into certificate posture, discovery findings, and operational performance across your SSL environment.
Dashboard Overview
Section titled “Dashboard Overview”

Dark Theme

The dashboard consolidates certificate lifecycle data into visual insights:
- Certificate health distribution
- Discovery correlation results
- Certificate Authority usage
- Store deployment activity
- Expiration trends over time
All widgets support date-range filtering.
Certificate Status Distribution
Section titled “Certificate Status Distribution”Provides a breakdown of:
- Active – Valid certificates currently managed
- Expired – Certificates past validity
- Revoked – Certificates revoked by the issuing CA
This helps quickly assess overall inventory health.
Discovery Results
Section titled “Discovery Results”Displays discovery correlation results:
- OK – Certificate properly tracked in inventory
- Attribute Mismatch – Metadata mismatch between discovered and managed certificate
- Missing in Inventory – Detected certificate not under management
Enables detection of unmanaged or shadow certificates.
CA Usage
Section titled “CA Usage”Shows certificate issuance distribution across configured CAs.
Supports:
- Microsoft Active Directory Certificate Services (AD CS)
- Smallstep Certificate Authority
Useful for governance and CA dependency analysis.
Store Deployments
Section titled “Store Deployments”Tracks deployment operations:
- Successful deployments
- Failed deployments
- Pending actions
Ensures visibility into certificate propagation across environments.
Expiration Trend
Section titled “Expiration Trend”Forecasts upcoming expirations across selected time ranges.
Use this to:
- Identify renewal spikes
- Prevent service outages
- Plan renewal capacity
Operational KPIs
Section titled “Operational KPIs”The dashboard enables continuous monitoring of:
- Discovery success rate
- Enrollment success rate
- Deployment success rate
- Average renewal completion time
- Overall certificate health posture
Recommended Operational Practice
Section titled “Recommended Operational Practice”- Review expiration trends weekly
- Investigate mismatches immediately after discovery scans
- Monitor deployment failures in real time
- Track CA distribution during governance reviews
The Dashboard acts as the operational command center for SSL Certificate Lifecycle Management.